关注壹号楼公众号与小程序
2022-07-25 16:54:05
2022年7月25日,由深圳市一号楼科技发展有限公司承接的华联大厦智慧楼宇管理平台顺利通过总验收。
华联物业集团李总、工程部孙经理、品质部周经理、工程主管王先生一行,在一号楼科技项目部负责人的陪同下对华联大厦“智慧楼宇管理平台”项目进行了总验。
总验结束后,建设方领导一致表示,平台功能满足管理需求、品质优良、符合竣工验收条件和要求,对项目的完成给予了充分的肯定和认可。

图1:项目总验会议

图2:项目总验现场

图3:项目总验现场

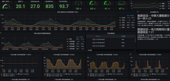
图4:数据可视化大屏

图5:设备监测定位屏
图6:数据分析屏
华联集团是中国粤港澳大湾区500强企业、艾媒金榜中国华南房地产榜单雄居第2名。